功能:
Acrelcloud-6800智慧消防云平台基于物联网、大数据、云计算等现代信息技术,将分散的火灾自动报警设备、电气火灾监控设备、烟感探测器、消防水灭火系统、气体灭火系统、消火栓防火门系统、应急照明和疏散指示系统、消防设备电源监控系统等设备联网,对这些设备的状态进行动态感知、智能识别、主动预警、应急报警,通过云平台进行数据分析、挖掘和趋势分析,实现消防安全隐患识别、早期火灾预警、应急联动、落实多元责任监管,实现了无人化值守智慧消防,实现智慧消防“自动化”、“智能化”、“系统化”、切实保障人民的生命和财产安全。
应用场合:
■ 文教卫生
■ 金融电信
■ 高层公寓
■ 宾馆饭店
■ 商业商厦
■ 博览展览馆
■ 机场、车站、码头候客厅
■ 工矿企业
首页
主要展示的内容有:项目概况、设备状态、探测器分类、设备报警信息、报警分类、报警统计、设备台账信息等。其中百度地图可以选配成3D建筑模型。
消防子系统
智慧消防管理云平台包含了智慧用电子系统、防排烟子系统、消防水子系统、消防设备电源子系统、防火门子系统、应急照明和疏散指示子系统、消防设备管理子系统和视频监控子系统等。
智慧用电子系统可以接入电气火灾、故障电弧、电气火灾主机、灭弧式保护器探测器和无线测温探测器等。点击智慧用电子系统进入智慧用电监控页面,点击第一级显示整个项目的基础信息和该项目下的所有探测器的信息,点击末级节点显示具体探测器的监控页面。
消防水子系统实时的监控消防水管网的压力、液位、是否漏水,以及开盖等事件,当消防水压不够,管网漏水时,系统也能实时地发出警报,能让相关人员及时维修维护,保障消防安全。
消防设备电源子系统实时监控消防系统各个部件(如消防报警主机、楼层显示器、水泵、喷淋泵、电梯等)的电源工作状态,确保消防设备供电正常,并对各个部件电源产生的过压、欠压、过流、短路、断路等故障报警提示。可长期记录电压电流运行参数,自动对消防电源一段时间的运行状态进行分析,对可能产出问题的隐患进行警示。
防火门子系统通过与门禁报警、视频识别的关联,实时监控消防通道、安全出口、生命通道防火门的开闭及消防通道堆放物情况,实现紧急情况下的开闭控制等功能。确保防火门常闭、不上锁状态及保障火警救援是消防生命通道的畅通等,保障安全的生活、工作环境。
应急照明与疏散指示子系统可实现对各个应急灯具的实时监控和控制,当发生火灾时,可准确的给出安全的疏散路径指示,智能打开消防应急指示灯的指示方向及应急照明灯,帮助建筑内的人群选择逃生疏散路线,指引安全逃生方向。
视频监控子系统数据中心收到感应端各子系统报警信息后,可调出报警位置关联的监控摄像头图像,查看报警现场视频辅助进行火情确认。实现火灾报警子系统、消防水子系统、电气火灾子系统、防排烟子系统、消防设备电源子系统、防火门子系统和视频监控子系统的有机结合,实现了报警点和监控点的联动。
消防设备管理子系统能够将每个建筑、项目节点的所有消防设备和资产纳入管理,对一些消防栓、灭火器、喷淋和消防 大队地址等着重标注,日常的巡检和维护都需要纳入计划,在紧急情况下,会联动GIS调度子系统进行调度。
隐患管理
隐患管理功能包括了隐患查询、隐患派发、隐患处理和隐患分析四个模块。可以查看登录用户下的所有项目的隐患信息,并进行派发和处理操作,且对所有隐患进行统计分析。
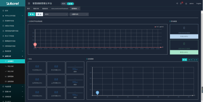
能耗分析
能耗分析功能包括了能耗概况、能耗同比、能耗环比、能耗报表和能耗预测等五个模块。可以查看登录用户下的所有项目 的能耗统计、同环比和报表,且按日、周、月等维度进行能耗预测分析。
手机APP
APP支持Android、iOS操作系统,方便用户查看电气火灾、防排烟、消防水、消防设备电源、防火门、消防设备管理、视频 监控、火灾报警等子系统的实时监控数据、报警信息、能耗统计等。
用户自建平台,可建在用户数据中心或监控中心等,硬件客户可以参照我方推荐系统设备配置参数采购或者申请阿里云服务 器。安科瑞指导客户完成平台的建设和运管队伍的培训,如果客户没有技术力量维护,也可以选择由安科瑞有偿维护。
成本要求严格的,可选择托管在安科瑞平台,客户可管理自己的数据,不可获取其他客户数据。